
AUDIPY ist ein Analysewerkzeug zur Durchführung von Echtzeitanalysen großer und komplexer Datenmengen. Die Software kombiniert eine zentrale Fallverwaltung (Central), leistungsfähige Analysefunktionen (Analyzer) und ein KI-basiertes Assistenzsystem (AMY), um strukturierte Datenanalyseprozesse zu ermöglichen. Die Integration mit Power BI sowie die Unterstützung zahlreicher Datenformate ermöglichen eine flexible Anbindung an bestehende Systeme.
Was kann AUDIPY?
AUDIPY ermöglicht die Durchführung klassischer und KI-gestützter Testverfahren wie Isolation Forest und Monetary Unit Sampling. Die KI-Komponente AMY unterstützt bei der Spaltenanalyse, Visualisierung und Textgenerierung. Steuerfachkräfte profitieren von einer DSGVO-konformen KI-Nutzung, visuellen Aufbereitung und anpassbaren Workflows - auch ohne Programmierkenntnisse. Eine Power-BI-Anbindung erleichtert zudem die weitere Analyse und Darstellung der Ergebnisse.
LINKS
AUDIPY ALTERNATIVEN
ALLGEMEINE MERKMALE
ZIELGRUPPE
- Kanzleien
- Unternehmen
Firmengrösse
- Klein
- Mittel
- Groß
System
- Cloud
- Lokal
- App
SPRACHEN
- Deutsch
- Englisch
SUPPORT
- Telefon
- Chat
- 24/7 Support
- persönlicher Ansprechpartner
Datensicherheit
- Serverstandort in Deutschland
- Serverstandort in EU
- 2-Faktor Authentifizierung
- Ortsunabhängige Backups
- DSGVO Konformität
Highlights
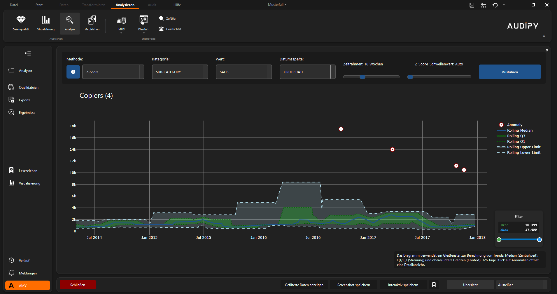
Echtzeitanalyse mit KI
AUDIPY ermöglicht die KI-gestützte Echtzeitanalyse großer Datenmengen, um Muster zu erkennen und Anomalien in Sekundenschnelle zu überprüfen.
Kombination von Prüfmethoden
Das Tool unterstützt Lückenanalyse, Mehrfachbelegung, Isolation Forest und Monetary Unit Sampling für umfassende Prüfungen.
Interaktive Visualisierung
Tabellen, Boxplots und Diagramme können mit AUDIPY flexibel dargestellt und für datengestützte Entscheidungsprozesse genutzt werden.
AUDIPY Funktionen
Leistungsmerkmale
- Echtzeit-Analysen mit KI
- Daten-Mapping im Workspace
- Integration mit Power BI
- Isolation Forest Analyse
- Boxplot-Visualisierung
- Flexible Filtermethoden
- Zentrale Fallverwaltung
- Visuelle Datenauswertung
- Statistische Prüfverfahren
- Integrierte Power BI Vorlagen
Schnittstellen
- Microsoft Power BI
- .xlsx
- .xls
AUDIPY Preise
Der Anbieter hat sich dazu entschieden, keine Preisinformationen öffentlich zugänglich zu machen. Interessenten können
jedoch direkt mit dem Anbieter in Kontakt treten, um detaillierte und aktuelle Informationen zu den Preisen zu erhalten.